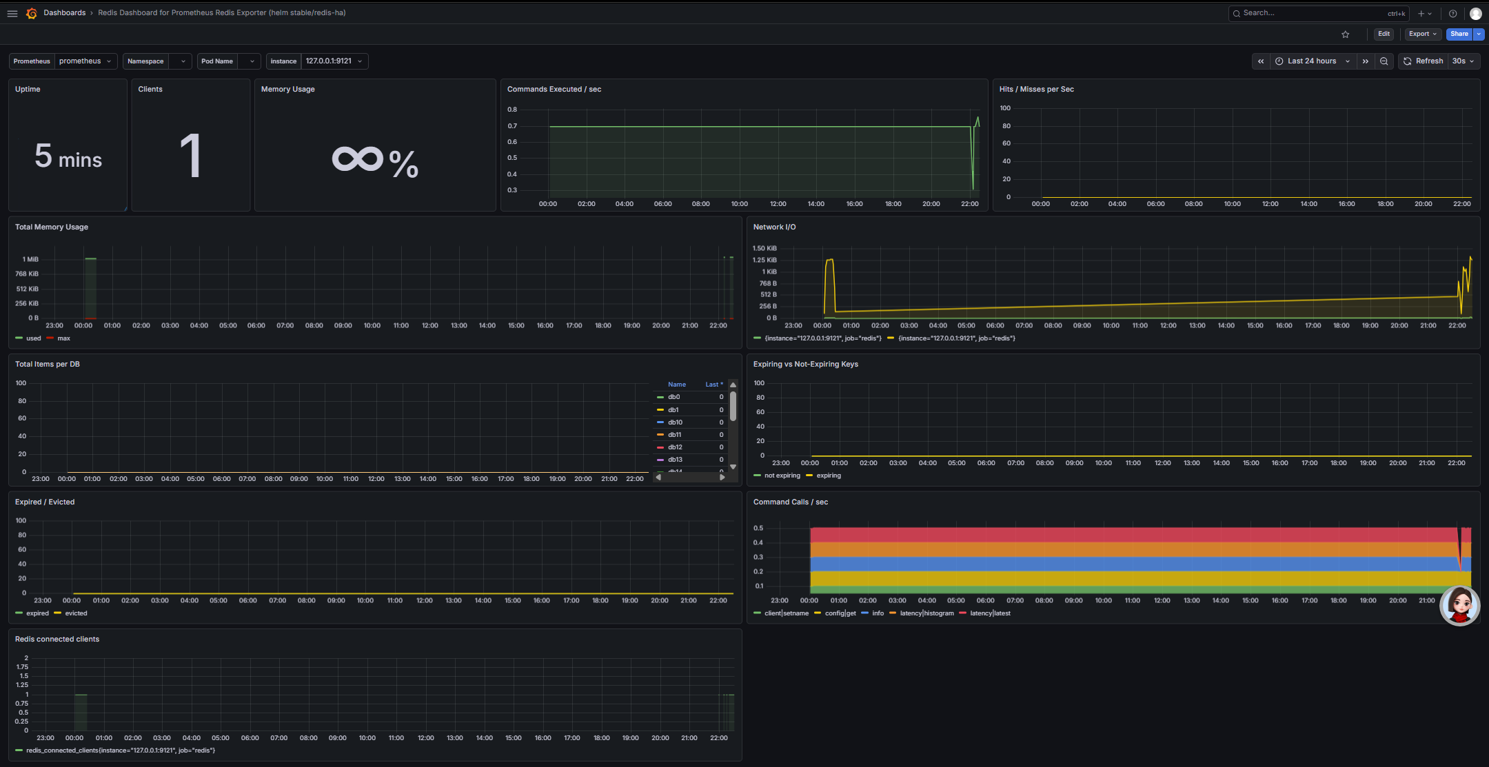
Grafana Redis 监控面板全解析(小白版)

🔹 顶部核心概览区(最上面三个大面板)
- Uptime(运行时间)
- 显示:
5 mins - 含义:Redis 已经连续运行了 5 分钟,数字越大说明服务越稳定,没重启过。
- 小白解读:就像手机开机时长,这里代表 Redis 没崩、没重启,一直在干活。
- Clients(连接客户端数)
- 显示:
1 - 含义:当前有 1 个客户端 正在连接 Redis(比如你的应用、redis-cli 或 exporter)。
- 小白解读:代表有多少个 “用户” 在跟 Redis 说话,数字突然暴涨可能是并发请求变多。
- Memory Usage(内存使用率)
- 显示:
∞ %(这里是特殊显示,实际代表 Redis 内存配置为无上限) - 含义:Redis 占用的内存占最大可用内存的比例。
- 小白解读:如果显示 80% 以上,就要警惕内存快满了,可能导致缓存淘汰或服务变慢;这里
∞说明 Redis 没设内存上限,用多少算多少。
🔹 第二行:核心性能指标
- Commands Executed /sec(每秒执行命令数)
- 图表:绿色折线,稳定在
0.7左右 - 含义:Redis 每秒处理多少条命令(比如
GET、SET)。 - 小白解读:代表 Redis 的 “忙碌程度”,数值越高说明请求越多,突然飙升可能是业务高峰期。
- Hits / Misses per Sec(缓存命中率 / 未命中数)
- 图表:黄色折线,几乎贴在 0 轴
- 含义:
- Hits(命中):请求的数据在 Redis 里找到了,直接返回,速度快。
- Misses(未命中):数据不在 Redis 里,需要去数据库查,速度慢。
- 小白解读:命中越多越好,未命中多说明缓存设计有问题,会拖慢系统。你这里几乎没有未命中,缓存效率很高。
🔹 第三行:内存与网络
- Total Memory Usage(总内存使用)
- 图表:绿色(used)和红色(max)
- 含义:
- 绿色:Redis 实际使用的内存(你这里约 1MB)。
- 红色:Redis 允许使用的最大内存(这里和绿色重合,说明没设上限)。
- 小白解读:看绿色线有没有持续暴涨,如果快接近红色线,就要清理缓存或加内存了。
- Network I/O(网络输入输出)
- 图表:黄色折线(接收)和绿色折线(发送)
- 含义:Redis 每秒收发多少网络数据。
- 小白解读:代表 Redis 和外界 “聊天” 的流量大小,突然变高可能是大文件缓存或批量操作。
🔹 第四行:键与过期统计
- Total Items per DB(每个数据库的键总数)
- 图表:不同颜色代表不同数据库(db0、db1…)
- 含义:每个 Redis 数据库里存了多少个键值对。
- 小白解读:你这里所有数据库都是 0,说明还没存任何业务数据,很干净。
- Expiring vs Not-Expiring Keys(带过期时间 vs 永久键)
- 图表:绿色(永久键)和黄色(带过期键)
- 含义:
- 绿色:永远不会自动删除的键。
- 黄色:到了过期时间会自动删除的键(比如验证码、临时缓存)。
- 小白解读:黄色越多,说明临时数据越多;绿色太多可能是没用的垃圾数据没清理。
🔹 第五行:键淘汰与命令分布
- Expired / Evicted(过期删除 / 内存淘汰)
- 图表:绿色(过期)和黄色(淘汰)
- 含义:
- 绿色:键到了过期时间被自动删除。
- 黄色:内存满了,Redis 主动删掉一些旧键腾空间。
- 小白解读:黄色突然变高是危险信号,说明 Redis 内存不够用了,必须扩容或优化缓存。
- Command Calls /sec(各命令调用占比)
- 图表:彩色堆叠柱状图
- 含义:不同颜色代表不同类型的命令(比如
client、config、info等),高度代表每秒调用次数。 - 小白解读:你这里主要是
client、config、info这类管理命令,说明还没有业务命令(比如GET/SET),很正常,因为你刚搭好环境。
🔹 最底部:连接数明细
- Redis connected clients(Redis 连接客户端数)
- 图表:绿色折线,显示
1 - 含义:和顶部
Clients面板一致,是连接数的时间趋势图。 - 小白解读:看有没有突然暴涨或暴跌,暴涨可能是攻击,暴跌可能是应用掉线。
✅ 给小白的总结
- 当前状态:你的 Redis 刚启动 5 分钟,很健康,没有业务数据,只有 exporter 在连接,内存和网络都很平稳。
- 重点关注:
Clients突然暴涨 → 并发高或有攻击。Memory Usage接近 100% → 内存快满了。Misses变多 → 缓存命中率低,要优化。Evicted变多 → 内存不够用,必须处理。
- 下一步:往 Redis 里存几条测试数据(比如
set testkey testvalue),再看面板变化,就能更直观理解每个指标了。